Enterprise SaaS API Management & Data Integration System
API Storm Platform is a comprehensive, production-ready SaaS platform for API management and data integration. It enables organizations to create reusable API model templates and allows users to instantiate these templates with their own credentials to build powerful data integration workflows.
Currently in active development and ready for soft launch with test users. The platform showcases enterprise-grade architecture, security, and scalability, demonstrating advanced full-stack development capabilities and expertise in creating enterprise-level solutions from concept to production-ready implementation.

The central command center showing organization overview, active API connections, real-time data flow statistics, and quick access to template management and user administration.

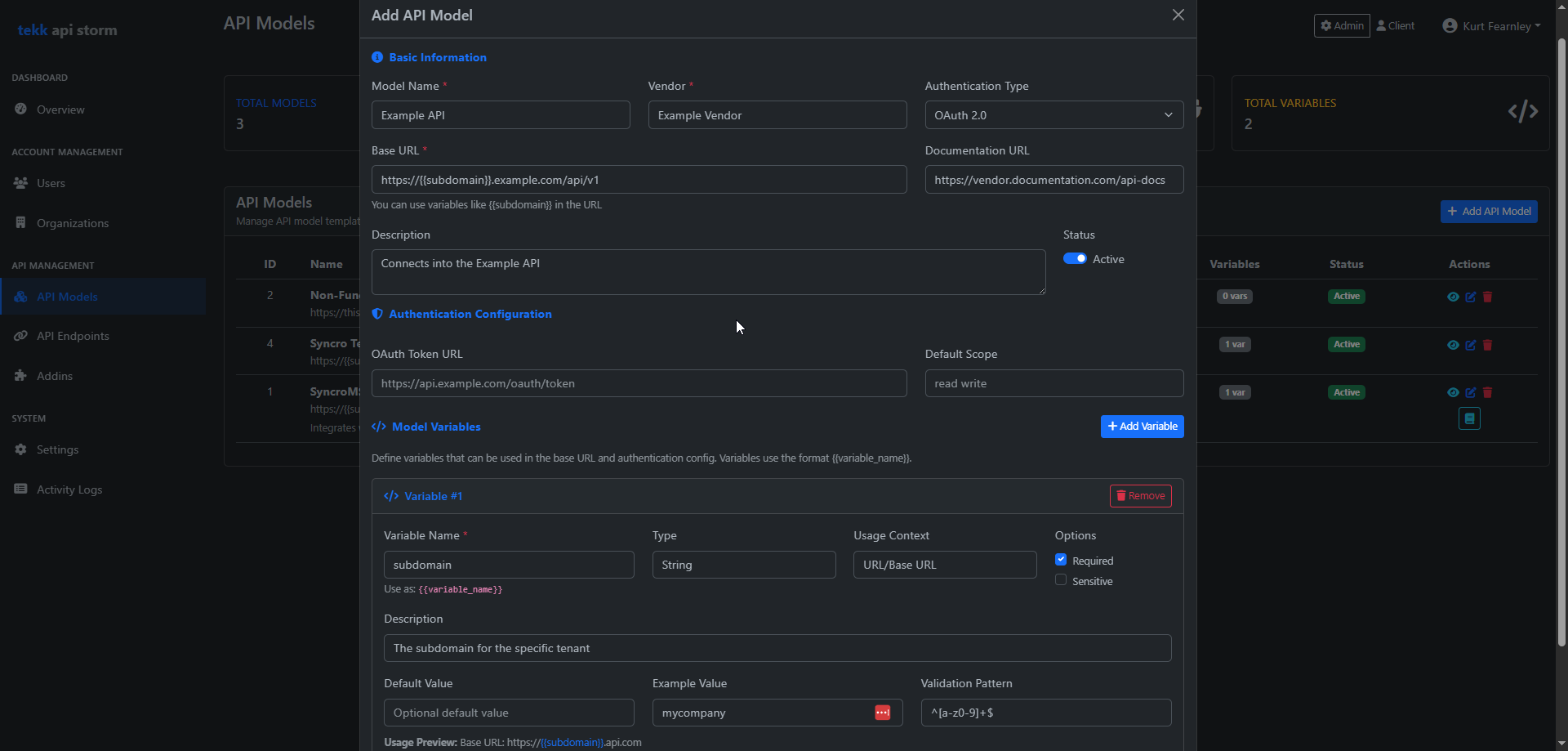
Advanced template creation interface allowing administrators to define API endpoints, authentication schemas, data mapping rules, and validation parameters for reusable deployment.

Comprehensive security monitoring showing authentication events, threat detection alerts, rate limiting statistics, and audit trail visualization with real-time security metrics.

Advanced data relationship analysis showing cross-collection correlations, matching algorithm results, interactive data visualization, and real-time statistics with sample data previews.
Organization-based user management with role-based permissions and complete data isolation.
Admin-created reusable API models with authentication schemas for rapid deployment.
Automated data synchronization between disparate systems with real-time processing.
Cross-collection relationship analysis with sophisticated matching algorithms.
TOTP-based multi-factor authentication with comprehensive threat detection.
Complete user lifecycle management with session control and audit trails.
Sophisticated cross-collection relationship analysis engine with real-time SQL JOIN operations for data correlation. Multiple matching algorithms (Exact, Normalized, Fuzzy) with interactive results viewer and live statistics.
Complete TOTP-based 2FA with QR code setup and backup codes, advanced rate limiting with IP and email-based protection, comprehensive security event logging with severity classification, and real-time threat detection with automated admin alerting.
Configured with security headers, comprehensive error handling, performance optimization, structured migration system for database schema management, and organized development workflow with clear coding standards.
This project demonstrates expertise in enterprise SaaS development, API management, and advanced security implementation. Let's discuss your next project.
Get in Touch